新年特惠
雷池社区版
新客首月¥299 新老客户年付享加赠
2026.2.1 - 2026.2.28
查看详情立即购买

长亭百川云

长亭百川云

技术讨论长亭漏洞情报库IP 威胁情报SLA在线工具
热门产品
雷池 WAF 社区版
IP 威胁情报
网站安全监测
百川漏扫服务
云堡垒机
百川云
技术文档
开发工具
长亭漏洞情报库
网安百科
安全社区
CT STACK 安全社区
雷池社区版
XRAY 扫描工具
长亭科技
长亭科技官网
万众合作伙伴商城
长亭 BBS 论坛
友情链接
关注或联系我们
添加百川云公众号,移动管理云安全产品
咨询热线:
4000-327-707
百川公众号
百川公众号
百川云客服
百川云客服

Copyright ©2024 北京长亭科技有限公司
icon
京ICP备2024055124号-2
banner

搜索中心

分类

全部

3

产品

1

厂商

0

领域

0

文章

2

关联搜索

开源

云安全

CSPM

云安全态势管理

产品logo
产品
Prowler

914

0

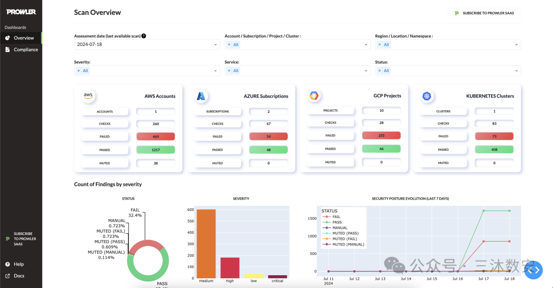
Prowler是一款开源云安全工具,用于评估、审核和增强AWS、GCP和Azure的安全性。它还配备了事件响应、持续监控、强化和取证准备。

#云安全#CSPM#云安全态势管理#开源
产品关联图片
预览
产品关联图片
预览
产品关联图片
预览
产品关联图片
预览
文章
Prowler是一款开源云安全工具(回复粉)
三沐

感谢关注的朋友留言,针对前面发布的文章为你回复一片插队文。RiskScanner 开源的多云安全合规扫描平台留言朋友说我的AWS怎么去做云安全合规呢?

文章关联图片
预览
文章关联图片
预览
文章关联图片
预览
文章关联图片
预览

596人阅读

2024-07-30

文章
fraday开源漏洞全生命周期管理神器
Wuli王蜀黎

安全有两项艰巨的任务:设计获取新信息的智能方法,以及跟踪发现以改进补救措施。

文章关联图片
预览
文章关联图片
预览
文章关联图片
预览
文章关联图片
预览

926人阅读

2024-07-26