免责申明
本公众号的技术文章仅供参考,此文所提供的信息只为网络安全人员对自己所负责的网站、服务器等(包括但不限于)进行检测或维护参考,未经授权请勿利用文章中的技术资料对任何计算机系统进行入侵操作。利用此文所提供的信息而造成的直接或间接后果和损失,均由使用者本人负责。本文所提供的工具仅用于学习,禁止用于其他!!!
简介
官网版本:V2.0
使用版本:V1.4.5
官方链接:https://0xdarkvortex.dev/
完成某些模块的使用需要上线回话
我已经提前完成
Operator 操作员
第一个加用户,多用户操作,权限为管理员
第二个选项为删除某一个用户
第三个选项是可以修改当前已有用户的密码
使用xiaod登录成功
C4 Profilter
Add HTTP Listener:增加HTTP监听器
【渗透工具】远控工具Brute Ratel C4 1.4.5 --使用教程一(木马上线) 以上教程中使用的就是HTTP监听器
Add DOH Listener:增加DNS Over HTTP监听器
Hosted Files
点开提示没有主机文件,因为目前还没有配置
点击监听器右键选择Listener Actions => Host File
做好相关配置
访问http://127.0.0.1:50000/xiaoc.html
Change Root Page
更改根页面,该处选项可填入html代码,除了第三条你设置了那些节点以外的任何页面以外的所有页面,都会显示为你填入的html页面
Autoruns
选择之后点击+号输入命令,这些命令将会在shell反弹成功之后自动执行
例如sleep 2 和pwd等命令
会话上线后自动执行
Payload Profiler
有效载荷配置文件提供了多种选项来配置和构建獾。这些配置独立于监听器配置文件工作。这意味着操作员可以编辑、删除或创建新的有效载荷配置文件,并在进程注入、配置文件迁移或从它们创建新的 shellcode、DLL 或服务可执行文件时动态使用它们。 操作员还可以将配置文件存储在当前 C2 的备份命令和控制服务器中,并使用它们将备份 c2的配置文件直接注入当前有效载荷中,从而允许操作员在无需在磁盘上放置文件的情况下切换 C2。 要添加新配置文件,请选择C4 配置文件->配置文件->有效载荷配置文件,然后单击添加配置文件按钮。
HTTP/HTTPS:
HTTP 配置文件采用与 HTTP 监听器相同的配置类型。 这些字段是相同的,除了不需要构建监听器的信息,因为有效载荷配置文件仅用于构建有效载荷,并且不绑定到任何监听器。 操作员可以为任何其他 Ratel 服务器创建有效载荷配置文件,并从这些配置文件构建有效载荷,执行注入,或使用它们切换配置文件。 这些配置文件还可以与 ‘psexec’ 命令一起使用,以动态生成并在目标主机上运行服务可执行文件。
PsExec Config
Brc4的PsExec特性部分类似于Microsoft的PsExec特性。它在给定的远程系统上创建一个服务,并使用远程过程调用(remote Procedure Calls, RPC)启动它。但是,与Microsoft的PsExec使用CreateProcess在SMB上管道cmd.exe不同,BRc4的PsExec服务包含一个shellcode blob,用于在PsExec执行期间提供的有效负载配置文件,此有效负载可以是SMB、DOH、HTTP或TCP配置文件,并且不一定仅限于SMB。你可以自定义,也可以默认。
Clickscripts
点击脚本是一项功能,允许操作员自动执行分组命令。 与允许操作员在獾首次连接时自动执行多个命令的 Autoruns 功能不同,点击脚本是多个命令的列表,这些命令可以链接在一起,以便在任何时候按顺序执行一个命令。 这有助于自动执行属于 MITRE ATT&CK 不同战术和技术的命令,这些命令可以在紫色团队参与期间链接在一起。 下面是一个发现型命令的示例,这些命令被分组到一个名为“发现”的单个 Click 脚本中。 此脚本也可以通过在Commander 中选择 C4Profiler->Clickscripts 或从 C4 Profiler->Profiles->Upload Command Profile 加载其 JSON 配置文件来创建。 要运行这些 Click 脚本,请右键单击一只獾,加载一个 Click 脚本,然后单击运行按钮。
以信息收集为例:
添加一些常用命令
点击加载点击脚本
点击右上角执行
系统(Server)
View Active Socks
查看socks代理
前提是需要开启socks代理,本次开启socks5代理
View Badger TCP Listeners(tcp监听)
每个会话可以开启一个TCP监听器。来自不同主机的 TCP 獾可以连接到该监听器进行横向移动。 可以使用 pivot_tcp 命令启动它。 可以通过选择 服务器->TCP 监听器 查看所有活动的 TCP 监听器。
Add Credentials(添加凭据)
Save Credentials(保存凭据)
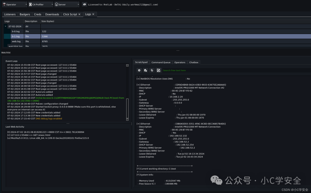
View Logs
Watchlist:
这是操作员在终端和 Commander 事件日志中看到的服务器主日志
Badger 目录:
所有 badger 日志每24 小时轮换一次。 在午夜 00:00,创建当天的目录,并将新 日志存储在当天的目录中。 这就是为什么 badger 的终端在 00:00后重置,因为前一天的日志不会加载到 Commander 的终端中。这样做是为了保留旧日志,并避免在用户界面中加载过多数据,这会导致Comman der 变得迟缓。 所有獾日志都存储在其各自的 ID 名称下(b-0.log、b-1.log...)
上传/下载日志:
所有上传和下载日志都存储在与监视列表日志类似的基本目录中。
DeAuth/Web 日志:
所有未经身份验证的獾和 Web日志都存储在其各自的当天目录中。
所有日志都可以通过选择服务器->查看日志来查看。 这将在下载旁边打开一个新选项卡,可以在记事本中查看日志文件
日志记录 选择日志点击View即可查看
Enable/Disable DOH Debug Logs
操作员可以在Server->Enable/Disable DOH Debug Logs中启用它。一旦启用,在禁用之前,每次回调时,服务器都会显示shell签入。调试日志显示在级别服务器日志中。
Operator Activity
指挥官提供所有用户执行的命令的详细日志,以及用于审计目的的相应 MITRE 战术和技术。 这包含简短命令、完整命令、时间和 MITRE 信息,说明命令何时执行以及操作员执行特定命令的次数。 您可以通过选择服务器->操作员活动来访问活动日志。您可以通过从下拉菜单中选择操作员并将日志导出到 CSV 来筛选特定操作员
查看操作员执行的命令
MITRE Team Activity
显示空白
官方图:
MITRE Team ActivityBrute Ratel MITRE Map
显示空白
关注公众号
扫码关注
小C学安全
获取更多精彩内容
-END-